Question
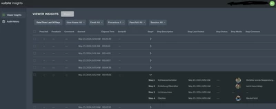
Insights: visibility of step feedback in list could be improved
Currently it is not obvious in Viewer Insights if there is step feedback (text, photo) available. The user has to expand every single report to find out.


It would be nice to give the user a hint if feedback is available.


